Gespräche sichtbar machen – Entscheidungen sicher treffen.
Kommunikation ist Versorgung
Im medizinischen Gesundheitsbereich ist Erreichbarkeit kein Komfortmerkmal – sie ist Teil der Versorgung. Für Arztpraxen, MVZ und Kliniken entscheidet Kommunikation täglich über Vertrauen, Entlastung und Qualität.
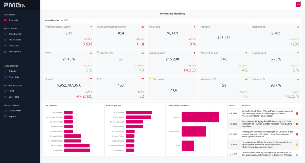
Das KPI Dashboard macht diese Kommunikation sichtbar.
PMG AG ist mit MEDIFON als Telefonie-Systemplattform vollständig in das KPI Dashboard integriert und liefert dort – neben weiteren auswählbaren Anwendungen – alle relevanten Kennzahlen zu Patientenanrufen.
Wenn Gespräche messbar werden
In medizinischen Einrichtungen laufen täglich hunderte Gespräche parallel: Terminabstimmungen, Rückfragen, organisatorische Anliegen, akute Situationen. Jedes dieser Gespräche erzeugt wertvolle Signale.
Die integrierten KPI´s unserer Systemplattform übersetzt diese Signale in Orientierung – auf Basis der MEDIFON-Telefoniedaten:
- Anrufvolumen und zeitliche Spitzen
- Erreichbarkeit, Wartezeiten und Service-Level
- Lost Calls, Rückrufquoten und Weiterleitungen
- Vergleichbarkeit nach Standorten, Fachbereichen und Zeiträumen
Nicht als Zahlenflut – sondern als sofort sichtbare Entscheidungsgrundlage.
Daten verstehen – Verantwortung stärken
Für PMG ist klar:
Ein übergeordnetes KPI-Dashboard, das alle relevanten Kennzahlen einer Praxis mit einem Knopfdruck sichtbar macht, ist der Hero für organisatorische Entscheidungen im medizinischen Alltag.
Nicht, weil es mehr misst – sondern weil es Zusammenhänge verständlich macht.
Die Integration von MEDIFON in das KPI Dashboard folgt genau diesem Anspruch:
- Daten werden eingeordnet, nicht nur gesammelt
- Muster werden sichtbar, nicht interpretiert
- Entscheidungen werden vorbereitet – nicht automatisiert
So entsteht Steuerbarkeit, ohne Kontrolle zu erzwingen.
Und Klarheit, ohne den Blick für das Wesentliche zu verlieren.
Für Praxisteams.
Für verantwortungsvolle medizinische Organisation.

Orientierung für den medizinischen Alltag
Das KPI Dashboard mit integrierter MEDIFON-Telefonie unterstützt medizinische Organisationen dabei, Kommunikation bewusst zu führen:
Skalierbarkeit
Geeignet für Einzelpraxen, MVZ-Strukturen und Klinikverbünde.
Orientierung
Alle relevanten Kommunikationskennzahlen zentral, verständlich und vergleichbar.
Entlastung
Automatische Auswertung komplexer Telefoniedaten für Praxis- und Klinikleitung.
Entscheidungssicherheit
Verstehen statt vermuten: Engpässe, Trends und Potenziale werden sichtbar.
Qualitätssicherung
Transparenz über Erreichbarkeit, Service-Level und Patientenströme.
Nahtlos integriert. Modular erweiterbar.
MEDIFON ist als Telefonie-Systemplattform tief in das KPI Dashboard integriert. Über offene Schnittstellen fügt sich die Lösung in bestehende Praxis- und Kliniklandschaften ein – datenschutzkonform, stabil und ohne zusätzliche Komplexität für Mitarbeitende.
Das Ergebnis: ein KPI Dashboard, das Praxiskommunikation nicht bewertet, sondern verständlich macht. Und Entscheidungen leicht macht.
Wirkung entsteht durch Verständnis
Gerade im Gesundheitswesen sind Gespräche mehr als Datenpunkte. Sie werden wirksam, wenn man sie einordnen, verstehen und verantwortungsvoll nutzen kann.
Mit der Integration von MEDIFON in das KPI Dashboard verbindet die PMG AG akustische Kommunikation mit Klarheit, Orientierung und Entscheidungssicherheit.
The Power of Voice!
Conversational Consulting & Design. Made by Media Experts.